La connectivité haute densité pour la culture, le sport et le divertissement
Agora by Wifirst transforme vos lieux de rassemblement en plateformes intelligentes, pensées pour accueillir des milliers de visiteurs dans des conditions de connectivité optimales.
Des enjeux communs à tous les lieux de rassemblement de public
Salles de spectacles et de concerts, théâtres, musées, parcs d'attraction, centres d'expositions et de conférences, stades...
Gestion des flux massifs
Forte affluence, pics de connexion et usage simultané de milliers de terminaux.
Expérience visiteur premium
Attentes élevées d’un WiFi rapide, fiable et simple d’accès, indispensable en cas de saturation 4G/5G.
Complexité des infrastuctures
Sites souvent étendus, multi-bâtiments, comprenant zones intérieures et extérieures.
Monétisation du réseau
Opportunités de revenus additionnels avec des prestations événementielles.
Sécurité et conformité
Protection des données, maîtrise des accès et respect des obligations.
Évolutivité et continuité
Capacité à monter en charge, fiabilité en temps réel les jours d'événements.
Wifirst accompagne des lieux de culture et de divertissement aussi prestigieux qu'exigeants
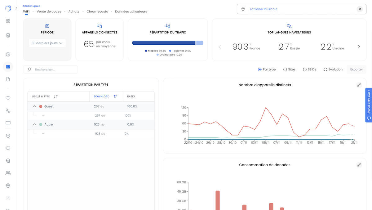
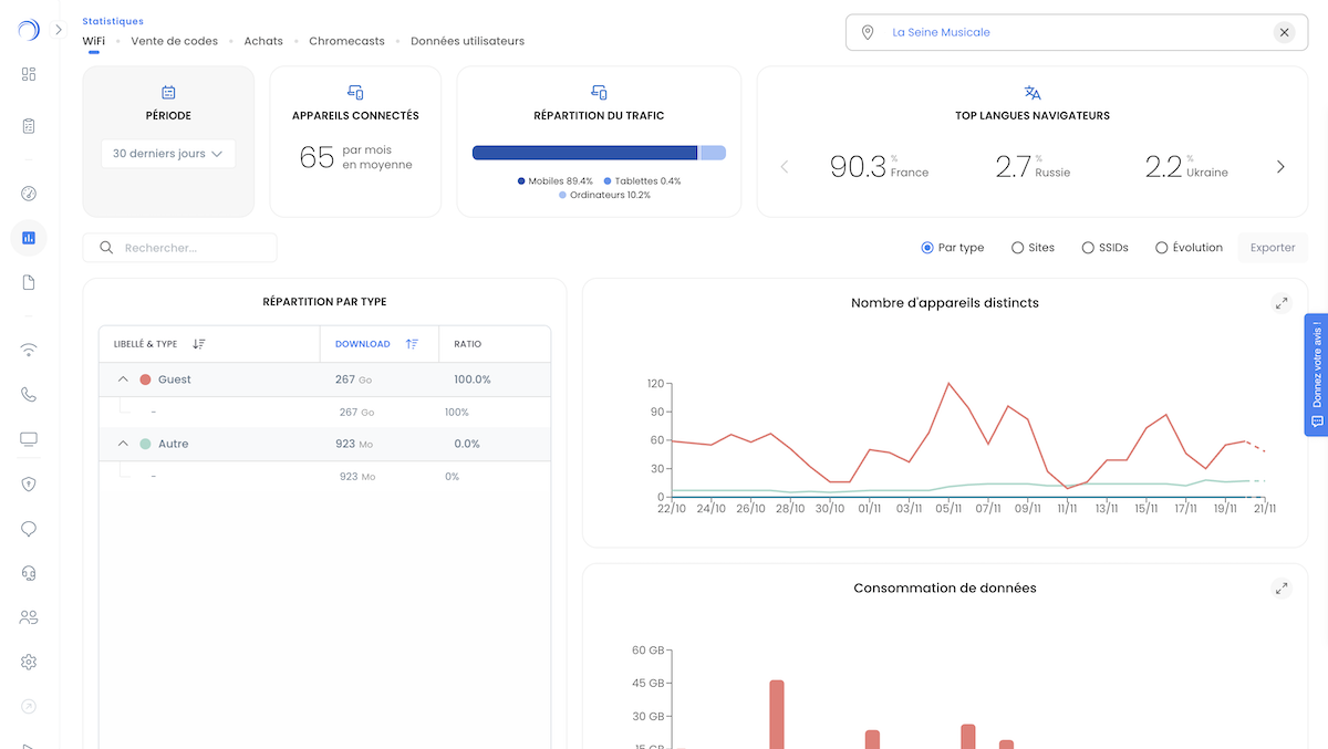
La Seine Musicale
Solution haute densité avec AP Aruba WiFi 7 + WAN redondé + Firewalls Fortinet
L'Olympia
Du WiFi managé pour gérer plus de 2 000 connexions simultanées dans cette salle de concert
Musée Rodin
Une couverture 100% de ce prestigieux musée avec une infrastructure reconditionnée
Arena du Pays d'Aix
Edeis a délégué à Wifirst l'ensemble du déploiement et du management du WiFi
Le modèle de Wifirst
Solution intégrée Network-as-a-Service (NaaS)
L’offre Agora by Wifirst inclut le design, le déploiement, le matériel, l’exploitation et la supervision : une infrastructure WiFi multiservices prête à l’emploi, pensée pour les lieux à forte affluence.

Wifirst, véritable agrégateur fibre optique
Nous agissons comme FAI et agrégateur fibre, pour proposer des connexions multi-opérateurs et bénéficier des meilleurs tarifs fibre partout en Europe.

Une architecture pensée pour la performance et la résilience
Conçue pour absorber les pics d’usage, supporter des milliers de connexions simultanées et garantir la disponibilité du réseau en continu.

Expertise Haute Densité
La maîtrise technique indispensable pour les lieux à très forte affluence.
Modélisation 3D & design ultra-précis
Grâce à une modélisation 3D avancée, nos ingénieurs simulent la propagation radio pour anticiper les obstacles (gradins verticaux, tribunes métalliques...), optimiser les angles d’émission et définir le positionnement idéal de chaque point d’accès.
Cette approche permet d’obtenir un réseau parfaitement calibré pour absorber les variations d’affluence, assurer une couverture homogène et offrir une qualité de signal irréprochable, même dans les zones les plus complexes.
Répartition intelligente des utilisateurs
Pour éviter la saturation, Wifirst utilise des points d’accès directifs, réglés à puissance limitée, afin de répartir intelligemment les utilisateurs sur un maximum de cellules distinctes.
Cette stratégie multicellulaire maximise la capacité disponible, améliore l’efficacité spectrale et garantit que chaque spectateur, visiteur ou participant dispose d’un accès WiFi rapide, même lors des pics d’usage (entractes, mi-temps, changes de salles, etc.).
Optimisation avancée des canaux
Pour assurer une performance constante dans des contextes à très forte densité, nos équipes configurent finement chaque point d’accès : largeur de canal resserrée (20 MHz), choix optimisé des fréquences, gestion dynamique des ressources radio, configuration GDPSK et réduction proactive des interférences.
Ces réglages permettent de maintenir un niveau de qualité élevé, même lorsque des milliers d’appareils cherchent simultanément à se connecter.
Services événementiels sur mesure
- Ajustement ponctuel de couverture : Repositionnement d’AP ou activation de matériel dédié pour s’adapter aux besoins spécifiques d’un événement.
- Bande-passante dédiée : Création de réseaux temporaires hautement prioritaires pour les usages critiques (live streaming, régie TV, billetterie temps réel, presse…).
- Assistance technique sur site : Présence d’ingénieurs ou techniciens Wifirst pendant les événements pour garantir la fluidité du réseau et intervenir instantanément si besoin.
Gestion de la performance réseau avec nos outils de supervision unifiée
Agora by Wifirst s’appuie sur une supervision 24/7 unifiée et multi-constructeurs, associée à un système d’alerting avancé permettant de garantir des SLA parmi les plus élevés du marché. Chaque site bénéficie d’un suivi continu de la performance, d’une surveillance proactive des équipements et d’une détection rapide des anomalies pour assurer une disponibilité optimale en toute circonstance.
Grâce au Wifirst Center, nos clients disposent également d’une plateforme Cloud intuitive leur offrant une vision complète et en temps réel de leur réseau : états des points d’accès, niveaux de charge, qualité de service, usages visiteurs… Une transparence totale qui permet à chacun de garder le contrôle et d’exploiter pleinement toute la valeur du réseau.